3. duben 2015
Elektrické ochrany v soustavách nízkého napětí - 3. díl: Proudový chránič

První a druhý díl minisérie zaměřené na elektrické ochrany v soustavách NN přinesl pohled na dvě základní ochrany – pojistku a jistič.
Třetí díl je věnován proudovým chráničům. V článku jsou postupně představeny:
- princip činnosti proudového chrániče (vysvětleno na čtyřpólovém zapojení v soustavě TN-S),
- rozdělení proudových chráničů (podle citlivosti na druh proudu, podle vypínací charakteristiky, podle funkční závislosti na napájecím napětí),
- napěťový chránič.
Princip činnosti proudového chrániče
Proudový chránič je elektrický přístroj, který odpojí chráněný elektrický obvod, pokud část přitékajícího proudu uniká mimo obvod, například při poškození izolace nebo při dotyku člověka.
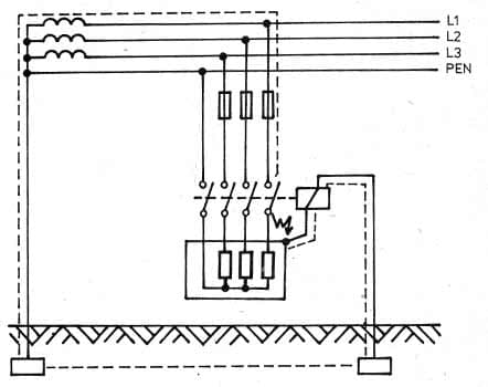
Pro vysvětlení principu a činnosti proudového chrániče je použito čtyřpólové zapojení v soustavě TN-S (viz obrázek níže).
Všechny aktivní vodiče (L1, L2, L3 a N), které vedou od sítě k elektrickým zařízením chraněným proudovým chráničem, procházejí součtovým měřícím transformátorem proudu. Tyto vodiče představují primární vinutí transformátoru. Za normálního stavu (v obvodu není porucha – zemní zkrat nebo spojení na kostru) je v měřícím transformátoru vektorový součet proudů roven nule (tj. přitékající a odtékající proud má stejnou velikost). V tomto případě se rovná nule i vektorový součet všech magnetických toků, vyvolaných protékajícími proudy, v jádře součtového transformátoru (W).
Při zemním zkratu nebo spojení na kostru za proudovým chráničem dojde k porušení této rovnováhy a ochranným vodičem (PE) a zemí poteče vyrovnávací proud k uzemněnému nulovému bodu transformátoru. V důsledku proudové nesymetrie bude výsledný magnetický tok nenulový. Tento nenulový magnetický tok v jádře součtového transformátoru indukuje do sekundárního vinutí (WS) součtového transformátoru napětí. Protože sekundární vinutí tvoří uzavřený obvod, bude jím protékat proud. Tímto způsobem se vybudí cívka elektromagnetického vypínače (A) a uvede se do činnosti zámek vypínače (S). Konečným důsledkem je vypnutí (vybavení) proudového chrániče na všech pólech.
Každý proudový chránič musí být vybaven testovacím tlačítkem (PT). Při sepnutí tohoto tlačítka je vyvolána uměle proudová nesymetrie a tím dochází k vybavení proudového chrániče.
Princip funkce pro dvoupólový (jednofázový) proudový chránič je stejný, pouze se měří rozdíl mezi dvěma vodiči.

Rozdělení proudových chráničů
Proudové chrániče podle citlivosti na druh proudu
a) chrániče typu AC
Chrániče tohoto typu jsou vhodné pro ochranu v elektrických rozvodech nebo jejich částech, v kterých se mohou vyskytnout jen střídavé reziduální proudy. Pulzující stejnosměrné složky reziduálního proudu snižují citlivost tohoto typu chrániče. V bytové výstavbě má typ AC dominantní použití.
b) chrániče typu A
Chrániče typu A jsou vhodné pro ochranu v elektrických rozvodech nebo jejich částech, v kterých se mohou vyskytnout jak střídavé, tak i pulzující stejnosměrné reziduální proudy. V bytové výstavbě má omezené použití. Některé levné domácí spotřebiče používají pro regulaci výkonu diodu (jednocestné usměrnění), např. vysoušeče vlasů. Je tedy mimo jiné vhodný pro ochranu zásuvek, do kterých lze předpokládat připojení takovýchto spotřebičů, např. zásuvek v koupelně.
c) chrániče typu B
Chrániče typu B jsou vhodné pro ochranu v elektrických rozvodech nebo jejich částech, v kterých se mohou vyskytnout jak střídavé, ale i pulzující stejnosměrné reziduální proudy, tak i hladké stejnosměrné reziduální proudy. Vzhledem k velmi omezenému použití je většina dodavatelů nemá ve své základní nabídce. V bytové výstavbě se nepoužívají.
Proudové chrániče podle vypínací charakteristiky (časového zpoždění vypnutí)
a) chrániče pro všeobecné použití – bez zpoždění
Odolnost těchto chráničů proti rázovému proudu (8/20 s) je 250 A. Mohou vybavovat okamžitě po vzniku vypínacího reziduálního proudu (vypínací čas není zdola omezen). Chrániče pro všeobecné použití zaručují dostatečnou odolnost proti obvyklým zapínacím proudům.
b) chrániče se zpožděním min. 10 ms
Odolnost těchto chráničů proti rázovému proudu (8/20 s) je 3 kA. Jejich doba nepůsobení (zpoždění) je minimálně 10 ms. Maximální vypínací časy v závislosti na velikosti vypínacího reziduálního proudu jsou stejné jako u chráničů pro všeobecné použití. Tyto chrániče zaručují velkou odolnost, a to nejen proti zapínacím proudům, ale také proti krátkodobým proudům vyvolaným spínacím přepětím při použití odrušovacích kapacitních filtrů nebo atmosférickým přepětím při použití přepěťových ochran. Významně omezují počet nežádoucích vypnutí.
c) selektivní proudové chrániče se zpožděním min. 40 ms
Odolnost těchto chráničů proti rázovému proudu (8/20 s) je 5 kA. Jejich doba nepůsobení je minimálně 40 ms. Mají ještě větší odolnost proti krátkodobým proudům. Splňují podmínky z hlediska automatického odpojení od zdroje v případě poruchy pro maximální doby odpojení 0,4 a 0,2 s (nutno uvažovat vypínací reziduální proud větší než jmenovitý reziduální proud). Používá se většinou jako hlavní chránič. Umožňují dosažení selektivity mezi proudovými chrániči.

Proudové chrániče podle funkční závislosti na napájecím napětí
a) funkčně nezávislé
Ochranná funkce těchto proudových chráničů není závislá na napětí sítě nebo na pomocném zdroji. Vypnutí chrániče v případě jeho aktivace, tj. vzniku vypínacího reziduálního proudu, zajišťuje energie nastřádaná jeho zapnutím a samotný vypínací reziduální proud. Proudové chrániče tohoto druhu mohou podle v současné době platných norem zajišťovat jak doplňkovou ochranu, tak také ochranu při poruše.
b) funkčně závislé
Chrániče funkčně závislé na napájecím napětí musí pracovat v rozmezí 0,85 až 1,1 jmenovitého pracovního napětí. Tyto chrániče se dále dělí na chrániče vypínající a na chrániče nevypínající automaticky při poruše napájecího napětí.
Napěťový chránič
Dříve byly v elektroinstalacích používány i napěťové chrániče. Jejich konstrukce a podmínky pro správný chod se musely kontrolovat a dodržovat, proto byl nahrazen konstrukčně i provozně jednodušším proudovým chráničem.
Napěťový chránič se vřazuje mezi zdroj a elektrický předmět s chráněnými částmi, kde vypínací element je tvořen elektromagnetem. Jeho vinutí je konstruováno tak, aby elektromagnet reagoval na určité napětí.
Cívka elektromagnetu je jedním koncem připojena na chráněnou část, druhým koncem je uzemněna. Pokud se na chráněné části objeví napětí proti zemi dosahující úrovně nastavení elektromagnetu, chránič odpojí chráněné zařízení od zdroje.

Chráničový vodič se smí spojit pouze s chraněnými částmi. Proti jiným neživým částem musí být izolován. Rovněž svod chrániče k pomocnému zemniči musí být vůči ochrannému vodiči a chráněné části, jakož i všem kovovým částem, které jsou s chráněnou částí zařízení vodivě spojeny, uložen izolovaně, aby cívka nebyla žádným způsobem přemostěna. Za pomocný zemnič musí být použito samostatného zemniče, který je umístěn mimo oblast působení jiných zemničů. Zemní odpor pomocného zemniče být větší než 200 Ω.
Zdroj: Schneider Electric, ČVUT FEL, Elektrika
Mohlo by vás zajímat
5. duben 2015
24. duben 2015
11. duben 2015
13. květen 2017
19. duben 2015
21. duben 2015
26. listopad 2024
Komentáře (2)
Dobrý den, v úvodu článku je chybně uvedená soustava. Síť TN-S je od transformátoru vedena pěti vodiči, síť TN-C je 4 vodičová.
Dobrý den, v úvodu článku hovořím o samotném 3-fázovém proudovém chrániči, který je 4-pólový. Samozřejmě TN-S je pětivodičová, jak je na obrázku vidět.







Komentáře v diskuzi mohou pouze přihlášení uživatelé. Pokud ještě účet nemáte, je možné si jej vytvořit na stránce registrace. Pokud již účet máte, přihlaste se do něj níže.